Governance that matches
your enterprise journey.
Your AI adoption does not happen in silos -
it flows through discovery, rollout, monitoring, and compliance. Altrum AI is built to match that lifecycle:
Build a live inventory of every GenAI app, agent, and interaction in your organisation.
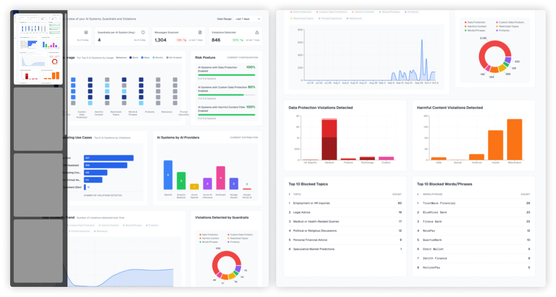
Apply guardrails at runtime. No-code policy builder means compliance and risk teams can act without waiting for engineering.

Get real-time visibility into risks, usage, and costs in one executive dashboard.

Generate audit-ready reports, mapped directly to EU AI Act, ISO/IEC 42001, and NIST AI RMF.
